Installiere und konfiguriere Grafana mit Prometheus auf der AWS Ubuntu 18.04 LTS EC2 Instanz.

Einführung

Prometheus: Prometheus ist ein Tool zur Ereignisüberwachung und Alarmierung. Es ist ein Open-Source-Tool, das beiSoundCloud entwickelt wurde.

Grafana: Grafana ist ein Open-Source-Visualisierungs- und Analysetool.

Node-Exporter: Node_Exporter ist ein Prometheus-Exporter für Hardware- und Betriebssystemmetriken. Die Installation von Node_Exporter ist ganz einfach, da es sich um eine einzige Binärdatei handelt.

Details zur Einrichtung:

In diesem Artikel werden wir 2 Ubuntu 18.04 LTS EC2-Instanzen verwenden. Auf einem Knoten installieren wir Prometheus und auf dem anderen Grafana und Node_Exporter.

Node_Exporter exportiert Metriken von Node2 zu Prometheus auf Node1, Prometheus scrappt dann diese Metriken. Grafana wird als Quelle für Prometheus konfiguriert, um Metriken von dort zu holen und die Metriken werden dann in Grafana angezeigt.

Dieses Dokument hilft dir bei der Installation, Konfiguration und Integration von Prometheus, Grafana und Node_Exporter, um Metriken auf Grafana zu visualisieren.

Vorraussetzungen

  1. AWS-Konto (Erstelle wenn du noch keines hast).
  2. 2 Ubuntu 18.04 LTS VMs oder EC2-Instanzen (Klicke hier um zu erfahren, wie du eine EC2-Instanz erstellst).
  3. Root-Zugang zu den Servern.

Hinweis: Wenn du EC2-Instanzen nutzt, kann es sein, dass du für die Nutzung von EC2-Instanzen Gebühren zahlen musst. Lösche die Instanzen aus deinem Konto, wenn du sie nicht mehr brauchst.

Was werden wir tun?

  1. Prometheus installieren
  2. Grafana installieren
  3. Node-Exporter installieren
  4. einbindenGrafana mit Prometheus

Prometheus installieren

Installiere das Paket:

Die Installation von Prometheus ist sehr einfach und unkompliziert. Verwende die folgenden Befehle, um es zu installieren

wget https://s3-eu-west-1.amazonaws.com/deb.robustperception.io/41EFC99D.gpg | sudo apt-key add –
sudo
apt-get update -y
sudo apt-get install prometheus prometheus-node-exporter prometheus-pushgateway prometheus-alertmanager -y

Starte Prometheus:

Wenn die Installation erfolgreich war, kannst du Prometheus mit dem folgenden Befehl starten.

sudo systemctl start prometheus

Aktiviere Prometheus, damit es beim Booten startet:

Um sicherzustellen, dass Prometheus beim Booten/Rebooten des Systems von selbst startet, aktiviere es mit folgendem Befehl, damit es beim Booten startet.

sudo systemctl enable prometheus

Überprüfe den Status von Prometheus:

Um sicherzugehen, dassPrometheus gestartet ist, überprüfe seinen Status. Im folgenden Screenshot siehst du, wie die Ausgabe aussieht.

sudo systemctl status prometheus

Zugriff auf Prometheus:

Sobald die Installation abgeschlossen ist und Prometheus erfolgreich gestartet wurde, kannst du über Port 9090 auf ihn zugreifen. Du kannst den öffentlichen DNS der EC2-Instanz verwenden, um aufPrometheus auf Port 9090 zuzugreifen. Stelle sicher, dass Port 9090 in den Sicherheitsgruppen aktiviert ist.

URL:http://IP-Of-Prometheus-Instance:9090/

Grafana installieren

Installiere das Paket:

Grafana kann mit den folgenden Befehlen ganz einfach und unkompliziert installiert werden.

sudo apt-get install -y apt-transport-https
sudo
apt-get install -y software-properties-common wget
wget -q -O – https://packages.grafana.com/gpg.key | sudo apt-key add –
sudo add-apt-repository „deb https://packages.grafana.com/oss/deb stable main“
sudo apt-get update
sudo apt-get install grafana
sudo systemctl daemon-reload

Starte Grafana:

Verwende den folgenden Befehl, um Grafana zu starten.

sudo systemctl start grafana-server

Aktiviere Grafana so, dass es beim Booten startet:

Um Grafana beim Systemstart zu aktivieren, verwende den folgenden Befehl.

sudo systemctl enable grafana-server.service

Überprüfe den Status von Grafana:

Verwende den folgenden Befehl, um den Status von Grafana zu überprüfen und sicherzustellen, dass es läuft.

sudo systemctl status grafana-server

Auf Grafana zugreifen:

Nach der erfolgreichen Installation und dem Start von Grafana kannst du über Port 3000 darauf zugreifen. Aktiviere den Port 3000 in der Sicherheitsgruppe, wenn du eine EC2-Instanz verwendest.

URL:http://IP-of-Grafana:3000/

Wenn du dich zum ersten Mal bei Grafana anmeldest, gibst du admin als Benutzernamen und Passwort ein.

Du wirst aufgefordert, deinen Benutzernamen und dein Passwort zu ändern.

Sobald du den Benutzernamen und das Passwort geändert hast und dich erfolgreich in Grafana eingeloggt hast, siehst du den folgenden Bildschirm.

Node-Exporter installieren

Du kannst die Node_Exporter-Version deiner Wahl über den folgenden Link herunterladen oder die folgenden Befehle verwenden, um node-exporter-1.0.0 herunterzuladen. Sobald du die tar-Datei heruntergeladen hast, musst du sie nur noch entpacken und die Binärdatei nach /usr/local/bin/ kopieren.

Link zum Auschecken der verschiedenen Versionen von node_exporter:

https://prometheus.io/download/#node_exporter

Installiere das Paket:

cd /tmp/
wget
https://github.com/prometheus/node_exporter/releases/download/v1.0.0-rc.0/node_exporter-1.0.0-rc.0.linux-amd64.tar.gz
tar -zxvf node_exporter-1.0.0-rc.0.linux-amd64.tar.gz
cp node_exporter-1.0.0-rc.0.linux-amd64/node_exporter /usr/local/bin/

Konfiguriere den Node-Exporter:

vim /etc/systemd/system/node_exporter.service

Öffne/etc/systemd/system/node_exporter.service mit dem obigen Befehl und füge die folgende Konfiguration hinzu.

Ändere den Benutzer und die Gruppe in diejenige, die zum Starten des Node_Exporter-Dienstes verwendet werden soll. Hier habe ich root als Benutzer und Gruppe angegeben, da ich den Dienst mit dem Benutzer root starten werde.

[Unit]
Description=Prometheus Node Exporter
Wants=network-online.target
After=network-online.target

[Service]
User=root
Group=root
Type=simple
ExecStart=/usr/local/bin/node_exporter

[Install]
WantedBy=multi-user.target

Lade die Konfigurationen von Node-Exporter neu:

Sobald die Konfigurationen eingerichtet sind, müssen wir diese Konfigurationen neu laden, damit die Änderungenidentifiziert vom System übernommen werden. Verwende den folgenden Befehl, um die Änderungen neu zu laden

systemctl daemon-reload

Starte Node-Exporter:

Verwende den folgenden Befehl, um den Dienst node_exporter zu starten

systemctl start node_exporter.service

Aktiviere Node-Exporter, damit er beim Booten startet:

systemctl enable node_exporter.service

Überprüfe den Status von Node-Exporter:

Um sicherzugehen, dass der Dienst gestartet wurde, überprüfe seinen Status, indem du den folgenden Befehl ausführst.

systemctl status node_exporter.service

Zugriff auf Node-Exporter:

Node_Exporter startet auf Port 9100, erlaube diesen Port in der Sicherheitsgruppe.

URL:http://IP-of-Node-Exporter:9100/

Grafana mit Prometheus integrieren

Um die vom Node_Exporter exportierten Metriken in Prometheus zu scrapen, müssen wir die IP des Node_Exporters in der Konfigurationsdatei von Prometheus hinzufügen. Im folgenden Screenshot kannst du sehen, dass die IP des Node_Exporters unter „job_name:grafana_node“ hinzugefügt wurde. Nimm die gleichen Änderungen in deiner Konfigurationsdatei vor

vim /etc/prometheus/prometheus.yml

Starte Prometheus neu:

sudo systemctl start prometheus

Greife auf Prometheus zu:

Rufe den Prometheus über deinen Browser auf und gib unter Abfrageverlauf ausführen die Abfrage „up“ ein und führe sie aus.

URL:http://IP-of-Prometheus:9090/

Sobald du die Abfrage ausgeführt hast, kannst du in der Konsole sehen, dass „die Elemente up den Wert 1 haben“. Das bedeutet, dass Prometheus die Werte für localhost und Node_Exporter abfragen konnte und festgestellt hat, dass diese beiden Elemente up sind. Dies ist nur eine der Metriken, die Prometheus jetzt mitbringt und auf die du von Grafana aus zugreifen kannst.

Konfiguriere Grafana und füge Prometheus darin hinzu.

URL:http://Ip-of-Grafana:3000/

Auf dem Begrüßungsbildschirm kannst du nun Prometheus unter „Datenquelle hinzufügen“ zu Grafana hinzufügen. Klicke auf „Datenquelle hinzufügen“.

Wähle Prometheus aus.

Füge die URL des Prometheus-Servers„http://IP-Of-Prometheus-Instance:9090/“ im Feld „HTTP–> URL“ hinzu und klicke auf „Speichern & Testen“.

Führen Sie Abfragen in Grafana aus, um die vom Node-Exporter nach Prometheus exportierten Metriken zu überprüfen

Die Metriken, die in Prometheus verfügbar waren, können nun in Grafana abgerufen werden.

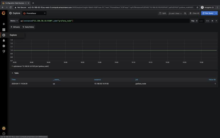
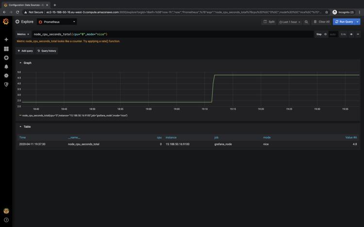
Gehe zu explore und versuche, die Änderungen auszuführen Abfragen.

Beispiele:

  1. node_cpu_seconds_total{cpu=“0″,mode=“nice“}
  2. up{instance=“15.188.50.16:9100″,job=“grafana_node“}

Sobald du Abfragen in Grafana ausführst, kannst du die Metriken in einem grafischen Format wie in den folgenden Screenshots sehen.

Du kannst verschiedene Metriken ausprobieren und mit ihnen spielen

Fazit

In diesem Artikel haben wir die Schritte zur Installation von Prometheus, Grafana und Node_Exporter im Detail gesehen. Die Installation dieser Tools ist ziemlich einfach. Außerdem haben wir gesehen, wie Prometheus so konfiguriert werden kann, dass es die von Node_Exporter exportierten Metriken abgreift, indem es die IP von Node_Exporter in die Konfigurationsdatei von Prometheus hinzufügt, und wie man Grafana verwendet, um sie zu visualisieren.

Für dich vielleicht ebenfalls interessant …